Core/Dash Features

We optimized our infrastructure so you don't overpay for yours. We offer high quality Core Web Vitals monitoring without the marketing overhead! 

Free trial

CoreDash RUM Tracking

Set-up

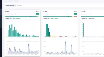
Dashboard Views & Visualizations

Metrics and Dimensions

Dimension: Element Type (LCP)

Dimension: Element Type (LCP)

Fix the Largest Contentful Paint by filtering traffic based on the architectural element type.

CoreDash featuresCore Web Vitals CoreDash features